Introduction
Description
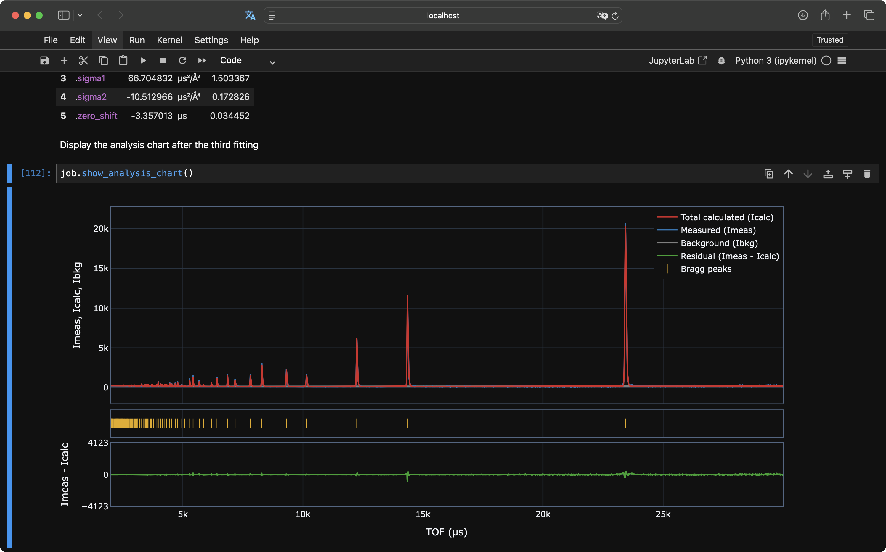
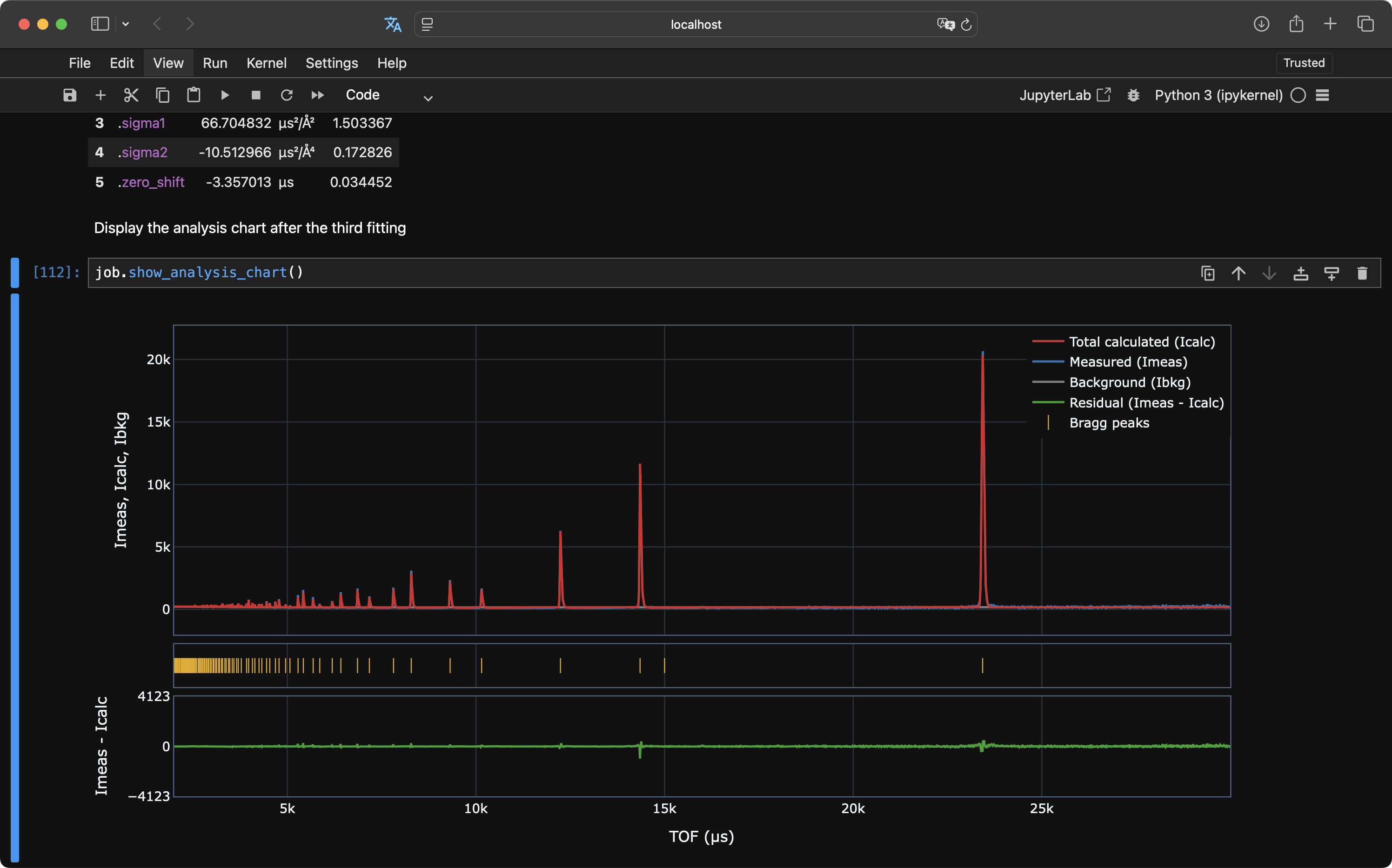
EasyDiffraction is scientific software for calculating neutron powder diffraction patterns based on a structural model and refining its parameters against experimental data.
EasyDiffraction is distributed as both a cross-platform desktop application and a Python library.
This documentation provides instructions for using the EasyDiffraction Python library. Documentation for the EasyDiffraction graphical user interface (GUI) is available separately.


EasyScience Framework
EasyDiffraction is built upon the EasyScience framework, which provides essential tools for developing scientific libraries and applications.
This framework ensures modularity, flexibility, and ease of integration with other scientific computing tools.
License
EasyDiffraction is licensed under the BSD 3-Clause License.
Latest release
The latest release of EasyDiffraction Python library is v0.3.0.
Full release notes, including new features, bug fixes, and improvements, are available on the GitHub Releases page.
Get in touch
For general questions or comments, please contact us at support@easydiffraction.org.
For bug reports and feature requests, please use GitHub Issue Tracker instead (free registration required).
Contributing
We welcome contributions! Our vision is for EasyDiffraction to be a community-driven, open-source project supported by a diverse group of contributors.
The project is currently maintained by the European Spallation Source (ESS) in Sweden.
If you'd like to contribute, please refer to the Contributing section for information about our code of conduct and instructions on submitting pull requests.